Appearance
快速上手
新手指引
本文将为您介绍 FKS 基本流程,主要包括平台上对集群的,信息、节点、日志、监控 查看等等。
FKS集群实例创建
目前FKS实现线下交付模式,请联系Flyme云开通集群。
FKS实例详情
实例列表
列出当前所有的集群

详情展示
进入详情页面,查看集群的详细信息 
集群事件
进入事件tab可以查看集群的事件 
集群节点
进入 节点管理 页面,可以查看集群的节点信息 可以查看所有节点的 状态、资源使用率、版本信息 
监控 - 集群监控
提供丰富的集群监控图表
集群资源使用情况

应用资源使用情况

namespace资源使概况

网络曲线

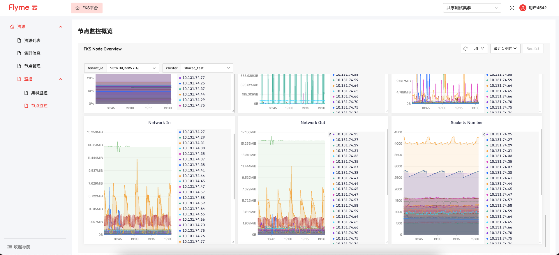
节点监控
节点概览

各个节点的资源概览

各个节点IO曲线

各个节点网络曲线

