Appearance
快速上手
新手指引
本文将为您介绍弹性容器实例ECI入门的基本流程,主要包括容器的全生命周期管理,挂载、发布、终端、日志、监控 等等。
ECI实例创建
进入eci控制台,点击创建容器,填写相关参数,然后进行提交;
参数说明:
- 分组:逻辑分组
- 实例类型:提供普通实例、有状态实例、cloneSet
- 区域:默认-生产代表生产环境,默认-测试代表测试环境;根据租户后续- 需求提供可用区选项
- 最大vCpu:单个副本的容器总vCpu
- 最大内存:单个副本的容器总内存
- container-1:副本内容器1的cpu和内存大小
- 镜像:容器镜像,当前支持手动输入,后续可以增加下拉框选择

ECI实例详情
详情展示
进入容器详情里面,查看容器的详细信息 
绑定域名
指容器内的hosts绑定 
生命周期
容器的启动命令,poststart、prestop相关参数,填写后会覆盖默认参数. 
健康检测
容器的启动探针、就绪探针和存活探针等信息。用于平滑重启与平滑滚动更新 
副本数管理
增加或减少副本数,此修改会滚动更新重新部署pod; 
容器规格配置
容器的配置规格的动态配置 
环境变量
容器内环境变量配置 
静态文件挂载
容器内静态文件挂载 
网络存储和持久化
容器的网络存储的支持,目前支持cfs和mfs,可根据需要,支持更多的PVC 
弹性伸缩
根据负载指标的弹性伸缩

定时弹性伸缩

容器历史镜像版本以及版本发布
容器发布的历史版本信息,也可以新建发布,进行镜像的发布操作 
容器镜像的发布 
访问方式 - 服务端口暴露
应用服务的端口保留,可以基于SLB来测试service的访问操作
新建端口暴露 
操作日志
用户操作日志相关信息,记录用户在ECI平台上的所有操作记录 
可以查看操作的数据详情 
应用业务日志收集与展示
可以配置容器内日志文件收集到日志系统中,如配置/var/log路径,那么此目录下的 *.log文件都会被收集
收集路径配置 
日志展示 
标准输出
可以查看当前的容器信息和标准输出信息 
调度事件
可以查看容器启动或运行异常的相关事件信息 
容器终端
进入容器的终端执行相关命令 
实例重启
应用副本将滚动更新,不影响业务正常服务 
实例删除
将ECI实例进行删除,为了安全性,只有将副本数设置为0之后,保证服务已下线,才可进行删除 
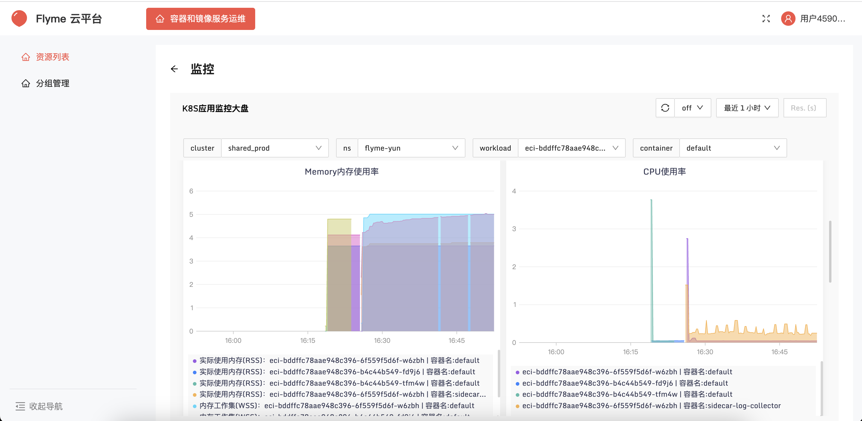
监控
实例监控




